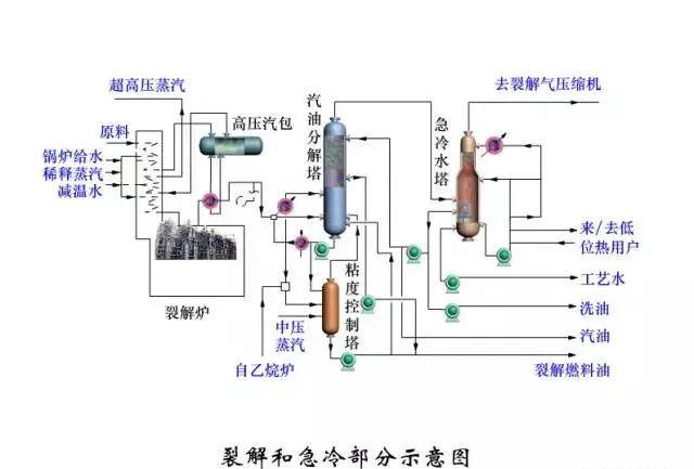
裂解和急冷部分示意图
裂解气压缩部分示意图
脱甲烷部分流程图
脱乙炔、乙炔加氢和乙烯精馏流程示意图
脱丙烷、脱丁烷和丙烯精馏流程示意图
丙烯制冷示意流程图
乙烯制冷示意流程图
原油脱盐脱水的典型工艺流程
原油蒸馏典型工艺流程(燃料型)
原油蒸馏典型工艺流程(燃料-润滑油型)
原油蒸馏典型工艺流程(化工型)
混合型减压塔示意图
固定床催化氧化脱硫醇法流程示意图
分子筛吸附精制流程图
铜-13X分子筛脱硫醇工艺流程示意图
双炉热裂化原则流程图
单炉热裂化原则流程图
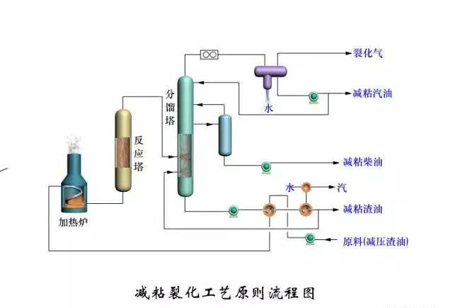
减粘裂化工艺原则流程图
UHP连续重整催化剂再生流程
甘醇类溶剂抽提工艺流程
二甲基亚砜抽提工艺流程
环丁砜抽提工艺流程
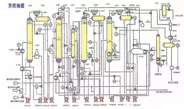
芳烃精馏典型工艺流程(三塔流程)
芳烃精馏工艺流程(五塔流程)
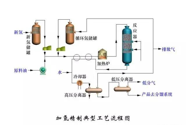
加氢精制典型工艺流程图
热壁反应器
循环氢脱H2S工艺流程图
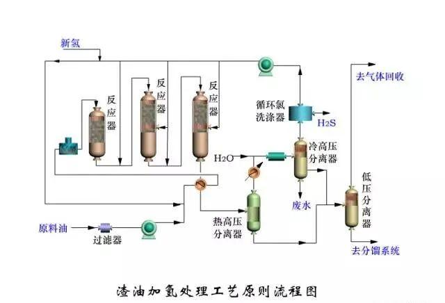
渣油加氢处理工艺原则流程图
一段一次通过加氢裂化流程
一段一次通过生产燃料、润滑加氢裂化反应部分流程图
一段串联全循环加氢裂化反应系统流程图
高压二段全循环加氢裂化反应系统流程图
常规延迟焦化流程示意图
焦炭塔换塔操作顺序
高低并列式催化裂化反应再生系统流程
同轴式提升管催化裂化反应器和再生器简图
分馏系统工艺流程
双塔吸收稳定流程
两段再生带有取热设施的渣油催化裂化反应再生系统流程
无取热设施的渣油催化裂化反应再生系统示意图
内溢流管前置烧焦罐两段再生器简图
外循环管前置烧焦罐两段再生器简图
烟气串联的快速床再生反应-再生器简图
后置烧焦罐再生主要操作数据
催化裂化能量回收系统流程图
原料油典型工艺流程
汽提流程示意图
重整典型工艺流程
重整反应器结构
UOP连续重整催化剂再生流程
石化行业产品走向
石油前处理
加制氢工艺
催化、焦化、重整等工艺
